Features - ASO.dev
Smart Metadata Management
Optimize your app's metadata via the App Store Connect API directly from your devices. No login needed, and it's fully secure.


Smart Metadata Editor
Edit and optimize your app metadata with smart suggestions and length checks. Preview your listing and instantly reuse or roll back metadata from previous versions.


Bulk Editor
Bulk edit content across all localizations in seconds. Auto-translate text with AI or Google/DeepL, detect duplicates, copy fields from past versions, and quickly see changes.


Interactive Cross-Localization Table
Optimize titles, subtitles, and keywords for every country in one interactive table. Get locale-specific suggestions and validations, and fill all available keyword slots to maximize global visibility.


Subscriptions
Easily manage app subscriptions via App Store Connect. Create A/B tests with auto-localized plans, and adjust pricing, terms, and options with ease.


Pricing
HotFine-tune subscription pricing globally. Choose rounded or charming prices, apply multipliers (like PPP), and bulk edit prices with automatic VAT and country-tier adjustments.


App Store Review Submissions
View your app’s App Store review submission history, including status, date, version, platform, participants, and submitted items.


Mass screenshot uploader
HotUpload screenshots and videos in bulk with a simple folder selection. The tool auto-detects devices, sizes media perfectly, and maintains the correct order.


Product Page Optimization
Run A/B tests on your App Store page elements (icons, screenshots, etc.) to see what works best. Compare performance metrics for each variant, and easily copy or upload screenshots and videos across all locales.


Custom Product Pages
HotCreate custom App Store pages for specific audiences or campaigns with tailored text, images, and localization. Test multiple versions to see what resonates, and easily duplicate text, screenshots, and videos from existing pages.


In-App Events
Plan and promote in-app events to boost user engagement. Use the built-in calendar of holidays, clone events for quick setup, and localize names, descriptions, and media for each market.


Reply to Reviews
HotView and respond to app reviews across languages. Translate reviews to your language, write a reply, and then translate it back to the reviewer's language in one click. You can also use AI to generate responses and report inappropriate reviews.


Measurements & Metrics Graphs
Track all your key app metrics in one place: impressions, page views, downloads, in-app purchases, retention, active devices, sessions, ratings, reviews, revenue, and more. Compare against past periods to identify trends and make data-driven decisions.
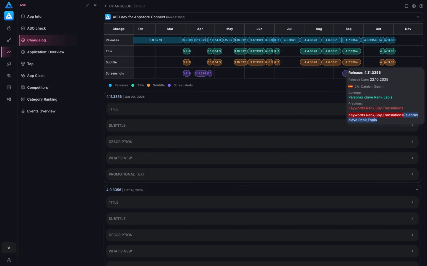
Timeline
See a timeline of key changes to your app, like keywords, titles, subtitles, and release dates. Visualize your app’s history across versions and localizations for deeper ASO insights.


ASO Check
HotEvaluate any app’s ASO across all 39 App Store locales. Identify where titles, subtitles, keywords, or ratings can improve in each country, and use keyword distribution insights to boost global visibility.


App Info
HotGet a comprehensive overview of any app’s performance: keyword rankings, ratings, reviews, category rankings, and more. Analyze competitor listings, preview the app’s store page on devices, and discover related apps through “People Also Buy” insights.


Keywords: Rankings
See every keyword your app ranks for in every country, with no limits. All search queries are tracked daily so you can understand how users find your app. Monitor each keyword’s popularity (SAP), difficulty, competitor count, and ranking distribution.


Spy: Competitors’ Keywords Ranking
See any competitor app’s keyword rankings over time, just like your own keyword view. Monitor an app’s keyword positions for the past two months and export the data. Organize keywords with color tags and save them to your tracking lists for easy reference.


Tracking keywords list
Bookmark and organize unlimited keywords into project-specific lists. Track each keyword’s performance over time (popularity, difficulty, number of apps, hints, history, current rank) and easily import or export these lists.


Competitors’ Keywords Ranking
HotCompare your app’s keyword rankings against those of competitors across different countries and time frames. Discover new relevant keywords and track metrics like popularity (SAP), difficulty, competing apps, and ranking trends to find opportunities to improve visibility.


Competitor Analysis
See how your app stacks up against competitors at a glance. Compare icons, titles, subtitles, ratings, downloads, revenue, and more to spot areas for improvement. Stay informed on competitors’ updates and user feedback to refine your ASO strategy.


Keywords: Overview
HotSee the top-ranking apps for any keyword, giving you quick insights into which apps lead the search results and how relevant a keyword is.


Keywords: Explore
Analyze App Store keywords with real data. Track popularity trends, see autocomplete suggestions and guided search tags, and find high-performing terms to boost your app’s visibility.


Keywords: Search App by keyword
Find which apps rank for any keyword and see detailed info like their rank changes, ratings, downloads, revenue, and more. Use this to refine your keyword strategy, and add interesting apps to your competitors list for deeper analysis with the Spy tool.


Top apps by category
Browse top apps by category across all Apple devices (iPhone, iPad, Mac, Apple TV, Watch, and visionOS) and countries. Filter by top free, paid, grossing, or new apps to see who’s leading. View each app’s details (rank changes, ratings, downloads, revenue, etc.) and add competitors for further tracking.


App Clash
Compare multiple apps side by side across all countries in one interactive table. See each competitor’s localized titles, subtitles, and ratings, and quickly highlight where your keywords appear in their metadata. Switch to a visual matrix to compare revenue, downloads, and release dates to spot strengths and gaps in each market.


In-App Events Overview
Explore in-app events across categories and countries. Use a heat map to visualize event activity globally, and dive into event cards (with images or videos) to analyze how different apps are using events.


App Overview
See everything about an app across all its localizations in one view. Browse its localized screenshots, keyword usage, ratings, in-app purchases, subscriptions, and more - all in one dashboard.


Category Ranking
Track your app’s category rankings across countries and device types in real time and over time. Monitor how you rank among top or new apps (free, paid, or grossing) and compare performance across different markets.


Changelog
NewTrack every change in an app’s App Store listing across versions and localizations, including titles, descriptions, screenshots, icons, and 'What’s New' notes.


Anomaly Detector
FreeMonitor unusual spikes or drops in keyword rankings that could indicate App Store algorithm changes. Significant ranking anomalies are highlighted so you can quickly spot when something changes.


SAP Detector
FreeSee how Search Ads Popularity (SAP) for keywords changes over time. Keywords are grouped by popularity range so you can visualize shifts and catch unusual patterns that might signal an algorithm change.


App Flow
FreeTrack how many apps are live on the App Store and see the rate of new app submissions or removals over time.
Unlimited Ads Insights
No keyword caps. No app limits. Just nonstop insight into who’s advertising where.


App Ads
HotSee exactly how any app is advertising on the App Store. View all the keywords they bid on, the creatives they use, and any custom product pages in their campaigns. Filter by country or device type to analyze their strategy and stay ahead.


Keywords Ads
HotFind out who’s advertising on any keyword. See which apps are bidding on a search term and view their ad creatives and custom product pages. Check ad visibility by country and device to uncover competitor strategies or high-value keywords to target.
ASO and Developer Tools
Get all the tools you need to elevate your app in the App Store. Built for developers and marketers, all in one place.

Figma Templates for App Store screenshots
NewFigma templates for App Store screenshots give you a fast, consistent starting point. Ready-made layouts help you design clean, professional screenshots quickly and without extra setup.

Figma Localization Plugin
NewFigma templates help you build designs fast, and the plugin to automate screenshot translation to 39 locales for App Store, CPP, and PPO.

ASO Locale Switcher
NewInstantly preview any App Store or Google Play page in any country or language. Switch locales on apps.apple.com and play.google.com with one click for fast and accurate ASO research.


Localization
Easily localize your app’s content. Export text in common formats (e.g., .arb, .strings) and translate all your strings at once using AI or services like Google Translate and DeepL.


Project Sharing with flexible Access Rights
Share your projects with team members or clients with flexible access controls. You decide who can view, edit, or manage each project.


iTunes Country Switcher
FreeQuickly switch your App Store view to any country. Test and preview region-specific app content, pricing, and features to ensure your app works well in every market.


Certificates
Create, download, and delete development or distribution certificates without using Keychain or OpenSSL. Manage all .cer and .csr files in one place and keep them up to date.


Identifiers
Quickly create and configure App IDs with required capabilities for any platform (iOS, macOS, App Clips, etc.). Enable entitlements like Push, iCloud, or Game Center with a few clicks.


Profiles
Manage all your provisioning profiles in one place. Easily download or delete development and distribution profiles, remove expired ones, and keep them up to date for smooth app signing.


Devices
Manage registered devices in your developer account. Add new devices by UDID, edit device names, and enable or disable devices with ease.


Beta-Testers
Manage TestFlight beta testers easily. Add testers, check their invite status and testing history, or remove all testers when preparing an app for transfer.
Nominations
Coming SoonRequest to have your app featured in App Store collections and track the status of your submissions.




















































































